光電產業

氣體監控系統(Gas Monitoring System)

發佈

行業:光電產業
專案名稱:氣體監控系統(Gas Monitoring System)

困難挑戰

  • 不同設備,不同的應用程式系統,操作邏輯與警報顯示方式不一致。
  • 系統應用程式無法自行修改或新增,造成系統維護的困擾。
  • 系統建置後,因供應商無應用程式系統維護能力,常延誤系統正常運轉。
  • 各套系統都沒有提供歷史資料查詢機制,無法分析事故原因。

解決方案

化學工業
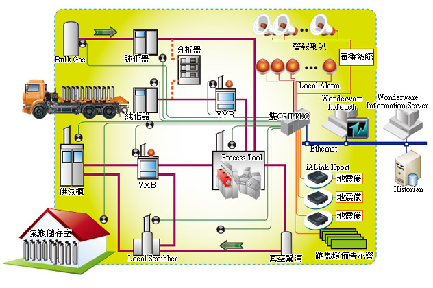
  1. 將分屬不同廠商的偵測器或偵測裝置做統一性的整合。
  2. 規劃以 PLC 整合接收各部位偵測器或偵測裝置之監控狀態,傳送至控制中心的 SCADA 端。
  3. SCADA 端裝置 InTouch HMI 軟體,透過標準 Ethernet之TCP/IP 通訊方式,接收收集到的資料,整合提供值班人員監視各部位有毒氣體供應或外洩狀況。
  4. 在偵測器部分除裝設氣體偵測器/裝置外,更針對地震、液體洩漏等不正常狀況進行監控。
  5. 當不正常狀況產生,除了可以在控制中心的 SCADA 端進行相關處置外,亦透過廣播、燈光警示、影像監控、門禁管制、跑馬燈佈告等系統的連動控管及示警。
  6. 建立系統的異常備援方案。

執行成效

  1. 簡明之圖控警報控管與顯示,讓廠務人員即時了解氣體洩漏狀況。同時具可遙控操作偵測器警報設計。
  2. 意外狀況發生,自動迅速緊急關閉相關供氣設備或管路。
  3. 有毒氣洩漏的自動緊急應變處理。
  4. 火警訊號的自動緊急應變處理。
  5. 廣播系統的連動示警。
  6. 燈光警示系統的連動示警。
  7. 影像監控系統的連動監控與示警。
  8. 門禁管制系統的連動控管,可供工作人員緊急逃生。
  9. 跑馬燈佈告系統的連動與示警。
  10. 監控室照景盤警報備援功能之監控及管制。
  11. 自動或手動關閉相關供氣設備或管路之切換。
  12. 針對可能產生誤警動作之多重確認及多備援設計。
  13. 監控系統可提供歷史資料查詢機制,進而可於事後進行相關分析。

創造價值

創造價值有別於一般傳統監控方式,以創新規劃之系統架構,主要功能除可整合特殊氣體洩漏濃度偵測、火警、地震、廣播、LED (跑馬燈)等警報狀況,迅速執行各種必要之緊急應變措施,確保人員生命之安全、事件的快速處理及設備之保護協調;並在警報解除後,可以使設備快速恢復投入運轉,使損失減少到最低;系統除能達到上述預期效果之外,更能符合經濟有效的成本考量及未來機能擴充之需求。

使用的設備及軟體

  • AVEVA(Wonderware)InTouch® HMI
  • AVEVA(Wonderware)Historian
  • AVEVA(Wonderware)System Platform
  • Information Server
  • ActiveFactory™
  • I/O Server
  • 智慧閘道器CGW

 

 

 

 

Top